Save big (up to $1,875) on small business tools with our free membership, business.com+
Sign-Up Now
BDC Hamburger Icon

Menu

Close
BDC Logo with Name
Search Icon
Search Icon
Advertising Disclosure
Close
Advertising Disclosure

Business.com aims to help business owners make informed decisions to support and grow their companies. We research and recommend products and services suitable for various business types, investing thousands of hours each year in this process.

As a business, we need to generate revenue to sustain our content. We have financial relationships with some companies we cover, earning commissions when readers purchase from our partners or share information about their needs. These relationships do not dictate our advice and recommendations. Our editorial team independently evaluates and recommends products and services based on their research and expertise. Learn more about our process and partners here.

HubSpot vs Zoho Comparison

HubSpot and Zoho are two leading CRM providers for small businesses. Here's how their systems stack up against each other.

Mark Fairlie
Written by: Mark Fairlie, Senior AnalystUpdated Feb 04, 2025
Gretchen Grunburg,Senior Editor
Business.com earns commissions from some listed providers. Editorial Guidelines.
Hubspot logo
Editor's Rating9.5/10
Visit Site
Zoho CRM logo
Editor's Rating9.4/10
Visit Site
Table Of Contents Icon

Table of Contents

Open row

Customer relationship management (CRM) systems give sales and marketing teams the tools and insights they need to generate more leads and close more deals. HubSpot and Zoho, two leading CRM providers, market their platforms to companies based on how their software helps businesses drive higher revenue. We’ll compare these platforms in several key areas — including price, functionality and integrations — to help you achieve CRM success for your business.

Hubspot vs. Zoho

HubSpot vs. Zoho Highlights

HubSpot and Zoho are among the best CRM software platforms available, but one may be a better fit for your company than the other. Here’s an overview of how they compare.

Criteria

HubSpot

Zoho

Starting price

$15 per seat per month (billed annually)

$14 per user per month (billed annually)

Free plan or trial

Free edition for two users

Free edition for three users; 15- or 30-day free trial for paid tiers

Sales and marketing features

Multichannel marketing, lead management, customer segmentation and pipeline management

Multichannel marketing, lead scoring, data enrichment and lead nurturing

Reporting and analytics

Sales forecasting, attribution reports, shared dashboards and data visualizations

40-plus reports, charts and visualizations and precise analysis

Workflows and automations

Custom general workflows, marketing workflows and ticketing for pre- and post-sale stages

Easy automations, lead collection and distribution and extensive sales and marketing workflows

Omnichannel communications

Full email client, social media integration and voice-over-internet-protocol and power dialer

Full email client, social media integration, telephony, WhatsApp and short message service (SMS)

Integrations and apps

1,700-plus apps, extensions and impressive application programming interface (API)

2,000-plus apps, unique custom apps and extensive (API)

Who Is HubSpot For?

HubSpot’s comprehensive CRM platform is ideal for companies seeking better results from their sales and marketing teams. The system is feature-packed and provides the levels of functionality and analytics both teams need to improve their performance when it comes to attracting and converting leads. With its custom automations and 1,700-plus plug-ins, the software is flexible enough to fit the specific needs of your business. 

This powerful and sophisticated platform has a simple interface, user-friendly controls and a very shallow learning curve, so your staff will understand how to make the most of the program in no time. HubSpot can help drive sales for any business, but it comes into its own for midsize to large companies with more complex and distributed internal structures.

Read our full review of HubSpot CRM to learn more about the system’s ease of use, customer support and more.

Who Is Zoho For?

Zoho provides a highly adaptable, intuitive CRM with outstanding reporting features, workflow automations and artificial intelligence (AI) integration. While it lacks HubSpot’s breadth of features, the platform is powerful, intuitive and smart enough to help smaller businesses drive more leads and sales from their sales and marketing teams. 

Your marketers will love how easy it is to promote your business via social media, email, online advertising and more from a central platform. Meanwhile, your sales team will love how Zoho helps prioritize leads, reduce paperwork and enrich contact data. If you want the system to go beyond its built-in capabilities, there are more than 2,000 integrations to choose from in the vendor’s app store. With the top plan costing $52 per user per month, Zoho is ideal for revenue-chasing small businesses.

Read our full review of Zoho CRM to learn about this platform’s implementation, customer service options and more.

HubSpot vs. Zoho Comparison

Here’s a detailed breakdown of how HubSpot and Zoho compare on pricing, essential CRM features and more.

Pricing 

HubSpot

HubSpot offers a robust free plan called Free Tools, designed for individuals and small teams (up to two users). It includes key features for marketing, sales, operations and other essential business functions — just what a new business or sole proprietor might need to get started.

HubSpot also offers several paid plans, which we’ve outlined below. Since HubSpot is a comprehensive platform with multiple versions, we’re keeping things simple by focusing on the pricing for HubSpot’s Customer Platform, which bundles marketing, sales, service, content, operations and commerce tools.

Plan

Price

Features

Starter

$15 per month, per seat (billed annually)

 

$20 per month, per seat (billed monthly) 

  • 1 shared inbox
  • 1,000 property records
  • 10 dashboards with 10 reports each
  • 25 active and 1,000 static lists
  • AI content assistants
  • Email retargeting tools
  • Form automation
  • One-to-one email
  • Payment processing
  • Two deal pipelines
  • Up to 1 million products
  • Up to 30 landing pages

Professional

$1,170 per month (for five seats, additional seats start at $45; price reflects an annual commitment paid upfront)

 

$1,300 per month (for five seats, additional users start at $50 per month; reflects monthly payment with an annual commitment)

Everything in Starter, plus:

  • 15 deal pipelines
  • 25 dashboards with 25 reports each
  • A/B testing
  • Contact center attribution
  • Customer reporting
  • Deal and company scoring
  • Dynamic personalization
  • SEO analytics 
  • Up to 10,000 landing pages
  • Up to 100 shared inboxes
  • Up to 15 million products
  • WhatsApp integration (1,000 conversations)

Enterprise

From $4,300 per month for seven seats; additional seats start at $75 per month  

Everything in Professional, plus:

  • 10,000 marketing contacts
  • 50 dashboards with 35 reports each
  • Additional tools
  • Content staging
  • Up to 100 deal pipelines
  • Up to 200 shared inboxes

Note that you’ll also pay onboarding fees for the Professional and Enterprise tiers, which can range from $1,500 to $8,000, depending on your selected services. Other charges to be aware of include various fees for:

  • Additional WhatsApp conversations, transactional emails and API calls.
  • HubSpot’s data enrichment service (Breeze Intelligence)
  • Additional syncs between HubSpot and ad platforms
  • Custom secure socket layers for your website

Zoho

Like HubSpot, Zoho also has a free tier called Zoho CRM Free for up to three users. It provides essential features like contact and deal management, email marketing, standard reports and more. 

Paid plans are listed below. Businesses can choose to pay monthly or annually on all tiers. 

Plan

Price

Features 

Standard

$14 per user, per month (billed annually)

$20 per user, per month (billed monthly) 

  • Lead, account, contact and deal management
  • Document library
  • 100 custom reports
  • 10 custom dashboards
  • Charts and key performance indicators (KPIs)
  • 250 emails a day
  • 100 email templates
  • Social data enrichment
  • Automation workflows
  • Custom fields
  • 1GB of free file storage plus 512MB per user license
  • Cadences
  • 5 auto-response rules 

Professional

$35

Everything in Standard, plus:

  • Macros
  • SalesSignals tool
  • 10 currencies
  • Motivator module
  • Unlimited custom reports
  • 500 emails a day
  • Inventory management
  • Unlimited email templates
  • Configure, price and quote (CPQ) tool
  • Webhooks
  • 10 auto-response rules
  • Google Ads integration
  • Assignment rules 

Enterprise

$40 per user, per month (billed annually)

$50 per user, per month (billed monthly) 

Everything in Professional, plus:

  • Territory focus
  • 25 currencies
  • 10 anomaly and trend detectors
  • Quadrant analysis
  • Cohort analysis
  • 3 autoresponders
  • Access to Zia AI 
  • 1,000 emails a day
  • 2 webforms per module
  • 50 process blueprints
  • Email and call intent, sentiment and emotion
  • Email enrichment
  • Call transcription
  • Multiuser portals
  • 100,000 webform analytics 
  • Segmentation

Ultimate

$52 per user, per month (billed annually)

$65 per user, per month (billed monthly) 

Everything in Enterprise, plus:

  • 50 currencies
  • 2,000 emails a day
  • Extended Zia use
  • 5 autoresponders
  • Enhanced storage and feature limits
  • 10 webforms per module
  • 100 process blueprints
  • Advanced customer support
  • Dedicated database clusters 
  • 5GB of free file storage
  • 300,000 webform analytics 

Zoho’s Standard package is feature-rich and should be more than enough for smaller businesses. If you want more tools, the higher-tier subscriptions are competitive with HubSpot and most other CRMs. The vendor doesn’t charge setup or onboarding fees.

As with HubSpot, many of the third-party apps that add functionality to the Zoho CRM incur additional costs, so bear that in mind when evaluating the bang you’ll get for your buck. There’s a free 15-day trial on all subscriptions except Ultimate, where you get 30 days to put the system through its paces to ensure this is the right solution for your business.

Best for Pricing
Zoho
Zoho's lack of onboarding fees and lower pricing gives it the edge in this round. Furthermore, while both CRMs have inclusive tools for email marketing campaigns, HubSpot is more restrictive about whom you can send emails to. Overall, Zoho offers more value for your money.
FYIDid you know
HubSpot and Zoho aren't the only CRM providers with free plans. Check out our detailed review of monday CRM to learn about this platform's two-user free plan.

Sales and Marketing Features 

HubSpot

  • Marketing platform: We like how HubSpot consolidates email, phone, SMS and social media marketing campaigns onto one screen, making it easy to streamline your various marketing activities. You can also access a Google Ads plug-in and SEO strategy tools, which are great for ranking higher in searches.
  • Lead management: You get 45 prebuilt, customizable sales and marketing automation guides to help track all customer interactions. The document-sharing tool is also very helpful as it shows when recipients open PDFs and how many times they viewed them.
  • Customer segmentation: We gave HubSpot’s customer segmentation functionality a high rating. You can create groups and send them tailored content based on their past interactions, psychographics and demographics. We also like the active list feature, which automatically moves contacts on and off your “hot list” depending on their actions.
  • Pipeline management: We were impressed with HubSpot’s pipeline management tools and how granular you can get when customizing sales deal stages. Create, edit and customize pipelines to match your team’s workflows (including setting up rules to control how records move through stages) and automate actions like sending notifications or creating tasks when a stage changes. You can use the same functionality to manage support tickets.
Hubspot dashboard

The marketing results dashboard in HubSpot provides insights into your leads. Source: HubSpot

Zoho

  • Marketing platform: Like HubSpot, you can launch email, telephone, social media, SMS and Google Ads campaigns from the Zoho CRM dashboard. We found the X (formerly Twitter) listening function impressive for identifying opportunities to engage on social media sites based on triggered keywords.
  • Lead scoring: We appreciate Zoho’s intelligent lead scoring system. You assign different levels of importance to variables like job title, industry and location. The system then scores each lead’s quality. You can also set up different lead-scoring metrics for each department or product.
  • Data enrichment: We appreciated how Zia, Zoho’s AI assistant, searches the web to populate a lead’s contact details, helping sales representatives better understand prospects. You can enrich prospect data with social media handles, employment history and company information, including business size, employee count and annual revenue. Zia also merges duplicate entries to maintain a clean and accurate database.
  • Lead nurturing: The interface for setting up automated email workflows is simple and intuitive, allowing you to tailor nurturing campaigns to match each lead’s needs and interests. The integration of other Zoho tools, like Zoho Campaigns (for email marketing) and Zoho SalesIQ (for live chat and website tracking), is impressive. These features make it easier to chat with leads in real time and send personalized follow-up emails.
Best Sales and Marketing Features
HubSpot
Both platforms have comprehensive sales and marketing tools that are advanced, genuinely valuable and completely customizable. However, HubSpot wins this category for its advanced SEO features, ready-to-go marketing automations and excellent segmentation options.
Did You Know?Did you know
Zoho CRM is one of several business software products sold under the Zoho brand. Check out our Zoho Books review (accounting software) and Zoho Assist review (remote PC access solution) to learn about other solutions that can benefit your business.

Reporting and Analytics

HubSpot

  • Sales forecasting: We were pleased with HubSpot’s pipeline management feature, which shows how many deals each sales representative is working on. It also estimates how likely each deal is to close, helping salespeople prioritize their efforts more effectively.
  • Attribution reports: Your marketers can uncover which type of content works best by measuring which campaigns drive key actions, such as a website visit or a white paper download.
  • Shared dashboards: We like how managers and reps can share their customizable dashboards to collaborate more closely on improving metrics like average deal size, win rates and time to close. Sales and marketing teams can also share dashboards, strengthening cross-team collaboration on future campaigns.
  • Data visualizations: HubSpot’s reporting features support an impressive number of chart styles. These include bar graphs, heatmaps and pie charts, which help teams track performance more effectively. You can choose from a wide range of inputs and data groupings to turn into graphics. 

Zoho

  • Wide range of reports: We were happy to see that Zoho offers over 40 customizable reports tracking a wide variety of sales and marketing metrics. You can also merge multiple reports for deeper insights and quickly turn them into PDFs and other document types for sharing. We think this ability to combine reports will be eye-opening for many businesses, helping them uncover new insights into customer behavior, sales trends and marketing effectiveness.
  • Striking charts: Zoho’s graphing and charting tools are excellent and make spotting performance trends much easier. We appreciate the level of control the system provides over everything — from chart colors and types to inputs and benchmarks. We found the pipeline analysis of Google Ads spending particularly effective for understanding campaign performance — more so than most other tools.
  • In-depth business analysis: Zoho provides an accurate, 360-degree view of your company. You can run various analytical exercises, including quadrant analysis, anomaly detection, cohort studies, comparative analysis and KPI evaluations, to examine performance metrics, from conversion rate success to movement through the sales funnel.
  • Descriptive churn scoring: Zoho CRM’s churn prediction functionality has always been impressive, but we love its recent extension, which provides actionable insights into why customers might leave so you can intervene to try to keep them.
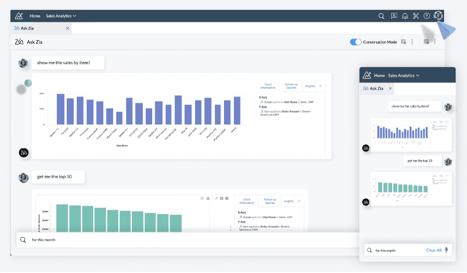
Zoho AI assistant

Using the Zia AI assistant, you can create charts in Zoho by asking questions as if you were talking to a chatbot. Source: Zoho

Best for Reporting and Analytics
Zoho
Zoho CRM is better for sales and marketing reporting and analytics because of its highly customizable reports, robust data visualizations and the sheer scope of analyses you can run. That said, HubSpot's reporting and analytics should be enough for most businesses.

Workflows and Automations 

HubSpot

  • Easy-to-add automations: We like HubSpot’s intuitive, step-by-step workflow automation tool. Amend one of its customizable templates or build your own workflow from scratch to better manage your contacts, deals and tickets.
  • Streamlined marketing workflows: Customize HubSpot’s prebuilt marketing workflows to automate tasks like sending a personalized welcome message, assigning new leads to a specific owner and syncing them with associated contacts and companies in the database.
  • Ticketing for after-sales: HubSpot’s attention to after-sales functionality is impressive. It offers a high degree of customization, allowing you to create tickets from incoming messages, update ticket statuses based on email interactions and trigger actions when a ticket reaches a specific stage. Interactions across different contact channels can also initiate these actions, providing greater flexibility.
HubSpot drag-and-drop automation builder

HubSpot’s intuitive drag-and-drop automation builder lets you develop custom workflows. Source: HubSpot

Zoho

  • Adaptable workflows: Zoho lets you easily automate what happens when new leads arrive in your pipeline and when they move to different deal stages. We were pleased to see the ability to program multiple pipelines tailored to different products, services and outcomes. We were also very impressed by Zoho Flow, a Make/Zapier-like tool with 1,300 prebuilt workflows that can seamlessly connect to over 850 other apps like Mailchimp, Slack and Google Drive.
  • Lead collection and distribution: We like how Zoho captures prospects’ contact details automatically from emails, web forms and chatbots and puts the information in its database. Based on the lead’s content and criteria, the system can assign it to a specific team or person.
  • Marketing automation: Zoho’s marketing automation functionality is one of the most comprehensive we’ve seen in any CRM. It can automate workflows, personalize email sequences and apply lead scoring for prospect prioritization. This works across multiple channels — from events to email campaigns and from pay-per-click ads to web forms — saving time and ensuring no lead slips through the cracks.
Best for Workflows and Automations
HubSpot
HubSpot beats Zoho on workflows and automations thanks to its wide range of prebuilt general workflow and marketing automations and how easy they are to customize. That said, Zoho is not far behind.

Omnichannel Communications 

HubSpot

  • Email client: We love the fast and intuitive HubSpot CRM email client. It’s accessible directly from your contact list, making it easy for reps and customers to communicate seamlessly. We also liked the program’s shared inbox, which managers and co-workers across different teams can access — a feature that greatly enhances inter- and cross-team collaboration. You can connect the platform to any Outlook, Gmail or SMTP/IMAP email account.
  • Multichannel interactions: HubSpot’s range of plug-ins offers excellent telemarketing capabilities, making it a strong choice for outbound campaigns. It also supports making and receiving phone calls, chatbots, SMS and multimedia messaging service texting and private messaging apps like Facebook Messenger and WhatsApp.
  • Social media: HubSpot integrates well with Facebook, Instagram, X and other platforms, enabling direct conversations with prospective and existing customers.

Zoho

  • Email client: Zoho CRM’s email client is user-friendly, feature-packed and easy to connect to existing Google, Outlook and SMTP/IMAP email addresses. You can also customize a wide selection of professional email templates to match your brand and messaging needs.
  • Social media: We like how seamlessly the platform connects to multiple social media channels, allowing your agents to respond instantly to customer requests and questions. Additionally, a built-in social listening tool notifies you if your company or products are mentioned online.
  • Multichannel platform: Like HubSpot, Zoho allows you to engage with customers directly through multiple channels within its system, including web chat, video, SMS, phone, WhatsApp, Facebook Messenger and Telegram.
Zoho emails

You can send and receive emails from within the Zoho CRM platform. Source: Zoho

Best for Omnichannel Communications
HubSpot
HubSpot and Zoho are both excellent for multichannel engagement with clients. They allow you to connect with leads and customers through various channels from a central platform. However, HubSpot wins for its shared inbox, which allows team members from across your company to come together more easily to serve customer needs and solve problems.
TipBottom line
Don't overlook the importance of winning customers over the phone. According to ​​Cognism's 2024 State of Cold Calling Report, there's a 75 percent chance that a prospect will pick up on your first call attempt.

Integrations and Apps

HubSpot

  • Large marketplace: Over 1,700 plug-ins are available for the HubSpot CRM, many focused on sales and marketing. Others range from finance and e-commerce tools to customer service and productivity apps.
  • Extensions: HubSpot also has a wide range of helpful webhooks and data synchronization training, making it easy to transfer information in and out of the platform and integrate it with other business software.
  • Impressive API: We appreciate HubSpot’s extensive API and detailed documentation, which enable tight and precise customizations in key areas like web analytics and automations. 

Zoho

  • Large marketplace: You can choose from over 2,000 integrations across 13 categories, covering sectors like automotive, tourism, retail, legal and software development.
  • Custom apps: We like the wide selection of custom apps in the Zoho marketplace. These apps serve highly specific needs, such as church management, office cash expense management and gym management. Most are free.
  • Extensive API: We were impressed by the Zoho API interface and its comprehensive supporting documentation. These resources are valuable for customizing Zoho CRM to fit your company’s unique needs.
Best for Integrations and Apps
HubSpot
Both vendors have excellent app stores, and Zoho's custom app selection stood out during our review. However, HubSpot wins this category for its superior API, specialized sales and marketing apps, webhooks and data syncs.

HubSpot vs. Zoho Summary

Zoho and HubSpot both have the CRM tools you need to drive revenues, but having reviewed both, we think the right system depends on your business’s size and needs.

HubSpot is best for midsize and large businesses that need advanced sales and marketing tools.

HubSpot CRM’s sales, marketing and team collaboration tools make it the best choice for larger companies. This solution allows marketers to run complex, multichannel, segmented campaigns from one dashboard. 

Better still, the collaboration tools allow sales and customer service teams to share their insights, knowledge and experience with marketers. This provides valuable details that help refine messaging, making future campaigns more relevant and engaging. And whatever team an agent is on, they’ll have much more time to be creative and productive thanks to HubSpot’s workflow automations.

Zoho is best for smaller businesses seeking an affordable, feature-rich CRM.

Zoho CRM has all the functionality small businesses need to boost revenues through improved marketing and more successful lead conversions. The omnichannel marketing suite and communications tools within the Zoho platform are intuitive and powerful.

Your marketing team will love the campaign analytics features, and your sales reps can leverage data enrichment and deal-stage tools to close more deals efficiently. Thanks to Zoho’s time-saving and customizable workflow automations, agents will have more time to focus on tasks that require their expertise and attention.

This solution is also competitively priced for small companies.

FAQs

Zoho and HubSpot are excellent CRMs for generating leads and driving sales across various industries. The better solution will depend on your company's size, needs and budget. Both CRMs share many features, but HubSpot's advanced tools make it the better fit for midsize to large businesses. Meanwhile, Zoho is significantly more affordable while still offering robust functionality, making it an excellent choice for small and midsize businesses.
Zoho has grown in popularity in recent years because of its full range of CRM features, ease of use and affordability compared to rival platforms.
No, Zoho and HubSpot are distinct CRM systems from different software providers. While they have many features in common that help sales and marketing teams improve their performance, they are different products with slightly different use cases. Zoho is aimed more at small businesses while HubSpot is more for enterprise businesses. Some of their specific tools and capabilities vary as well.
While HubSpot is a market-leading CRM, whether a better option exists depends on your company's specific needs. HubSpot is feature-rich but can be expensive, especially if you don't require all its tools. The best CRM for your business may be one that offers the features you need at a more affordable price.
Did you find this content helpful?
Verified CheckThank you for your feedback!
Mark Fairlie
Written by: Mark Fairlie, Senior Analyst
Mark Fairlie brings decades of expertise in telecommunications and telemarketing to the forefront as the former business owner of a direct marketing company. Also well-versed in a variety of other B2B topics, such as taxation, investments and cybersecurity, he now advises fellow entrepreneurs on the best business practices. At business.com, Fairlie covers a range of technology solutions, including CRM software, email and text message marketing services, fleet management services, call center software and more. With a background in advertising and sales, Fairlie made his mark as the former co-owner of Meridian Delta, which saw a successful transition of ownership in 2015. Through this journey, Fairlie gained invaluable hands-on experience in everything from founding a business to expanding and selling it. Since then, Fairlie has embarked on new ventures, launching a second marketing company and establishing a thriving sole proprietorship.
Hubspot logo
Editor's Rating9.5/10
Visit Site
Zoho CRM logo
Editor's Rating9.4/10
Visit Site